Les startups jouent un rôle crucial dans la transformation digitale des industriels, à l’image de Lisi Group, qui officialise la collaboration tissée depuis fin 2021 avec Oplit sur le volet planification, après celle initiée dès 2019 avec Fabriq sur la digitalisation du lean management (évoquée hier, voir NL 3570). Les deux jeunes pousses ont d’ailleurs des liens, ayant bénéficié du soutien initial du même ʻstart-up studioʼ OSS Venture, spécialisé Industrie 4.0 (Oplit ayant levé 2,6 M€ début 2021, voir NL 3547). Groupe de classe mondial spécialisé dans les solutions d’assemblage et divers composants destinés aux secteurs de l’aéro, de l’automobile ou du médical, Lisi déroule ainsi sa feuille de route stratégique axée innovation et excellence opérationnelle. L’accord signé en décembre dernier avec Oplit a déjà débouché sur le déploiement de sa plateforme SaaS pour 100 utilisateurs sur 6 des 42 sites de l’industriel dans le monde, afin de gagner en réactivité de la planification via un partage facilité des contraintes de chaque partie prenante et des décisions plus rapides. « Oplit nous permet de gagner en agilité et robustesse dans la planification de production. Grâce à ses capacités de simulation, notamment, nous avons amélioré l’efficacité des réunions S&OP, supprimé un grand nombre de tâches sans valeur ajoutée, permis une compréhension fine des écarts entre Intention & Réel et donné la main aux logisticiens pour proposer en temps réel des ajustements nécessaires », souligne Anne-Delphine Beaulieu, Chief Sustainability Officer & Digital Transformation chez Lisi Group, à l’origine de ce partenariat. L’interface intuitive d’Oplit facilite notamment le partage d’informations entre équipes supply et production. « Sur un site, le temps de préparation de la réunion S&OP est passé d’une demi-journée à seulement 30 minutes tout en étant beaucoup plus complet et granulaire qu’avant », note-t-elle. De son côté, Oplit fait valoir sa collaboration étroite avec les utilisateurs de Lisi pour affiner les algorithmes de recommandation de planification mis en œuvre, « en tirant parti de la diversité des sites de production du groupe », relève Thibaut Wilhelm, cofondateur et CEO d’Oplit. MR
Crédit photo : © Oplit

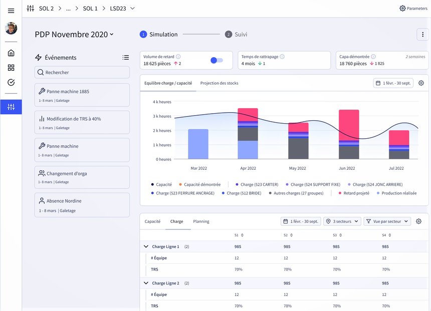
La solution de planification agile d’Oplit a été mise en œuvre sur six sites de production de Lisi Group sur les six derniers mois.
Crédit photo © Oplit